| 일 | 월 | 화 | 수 | 목 | 금 | 토 |
|---|---|---|---|---|---|---|
| 1 | ||||||
| 2 | 3 | 4 | 5 | 6 | 7 | 8 |
| 9 | 10 | 11 | 12 | 13 | 14 | 15 |
| 16 | 17 | 18 | 19 | 20 | 21 | 22 |
| 23 | 24 | 25 | 26 | 27 | 28 | 29 |
| 30 |
Tags
- template
- 알고리즘
- string
- mutable
- java
- immutable
- JUnit
- QueryDSL
- git
- Github
- Action
- aws
- 사이드 프로젝트
- CodeDeploy
- EC2
- db
- kotlin
- springboot
- 토비의 스프링
- JPA
- compiler
- AOP
- rds
- build_test
- Spring
- Airflow
- redis
- workflow
Archives
- Today
- Total
개발 일기
재미있는 일 (트래픽) 본문
최근에 있었던 일을 간략하게 작성해 봅니다.
사건
사이드 프로젝트와 연관된 게임의 이슈가 터지게 되었고
마침 그 이슈가 사이드 프로젝트와 긴밀한 관계가 있었다.
많은 유저들이 웹 사이트에 들어오게 되었다.
정말 많은 트래픽이 발생하였는데..
결과
정말 약 1일 정도(24시간) 정말 재미있는 일이 있었다.
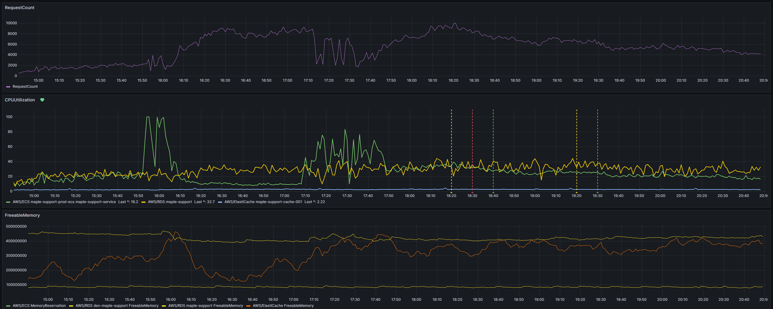
이슈 발생 초기

뉴스가 나가고 트래픽이 엄청나게 상승하기 시작했다.
그라파나에서 보는 ALB 분당 Request가 평균 8천 건이 넘어갔다.

핀포인트에서도 RealTime(5분) 동안 Request가 엄청나게 발생하였고
시간이 지날수록 Request가 더욱 증가하게 되었다.


front 서버와 backend 서버의 스케일 아웃도 동작하게 되었다.
(지금껏 동작한 적이 없다.. )
클라우드 환경의 이점(확장성)
클라우드를 이용하면서 확장할 수 있는 환경을 가지게 되는 게 얼마나 좋은 것인지를 크게 꺠닳았다.
만약 이게 클라우드 환경이 아니라면 스케일 아웃을 하는데 어마어마한 시간이 걸렸을 거고 서버는 죽었을 거다.
(더 많은것을 알게되었지만.. 간략하게..)
간략하게 사이드 프로젝트에서 있었던 재미있는 경험을 작성해 보았습니다.
'사이드-프로젝트' 카테고리의 다른 글
| V1 런칭 (0) | 2024.01.07 |
|---|---|
| v1 런칭을 위한 디비구조 변경 및 멀티모듈 적용 (0) | 2023.11.08 |
| 모니터링 툴의 도입 (0) | 2023.11.08 |
| 서비스 유저 수 증가 새로운 팀원 (0) | 2023.11.08 |
| 팀원 모집 및 MVP 개발 및 런칭 (1) | 2023.11.08 |